logo
Search
Lifestyle

Notionのゴミ箱を一括削除する

#Notion
Sep 12th 2021 Oct 21st 2021
Notion記事用のサムネイル

現在、Notionには一括でゴミ箱を空にするという機能は存在しません。
ゴミ箱から一つ一つ選択して、削除することは可能ですが...

公式によると、ゴミ箱機能はアーカイブ機能のように動かすことを想定しているからだそうです。
必要なときにいつでも削除・復元が出来るから便利でしょってことなんだろうと思います。

ただ、実際にはゴミ箱に溜まったノートを一括で削除した場面は多いと思います。そこで、Andrew Wangさんが提供しているPythonのスクリプトを実行して、Notionのゴミ箱の一括削除を行います。

notion-clear-trash

こちらのスクリプトですが、非公式の内部APIを使用したものとなっておりますので、使用する際はご注意ください。

アクセストークンの取得

APIとの通信には、Notionが発行しているアクセストークンを使用します。

Fast Notionなどを使用している方は既にご存じかもしれません。

1. WebブラウザでNotionを開き、DevToolsを起動

お使いのWebブラウザからNotionを開きログインします。
ログインが完了したら、DevToolsを起動します。

  • Windowsの方は、F12 または、Ctrl + Shift + I
  • Macの方は、Option + Command + I

2. アクセストークンのコピー

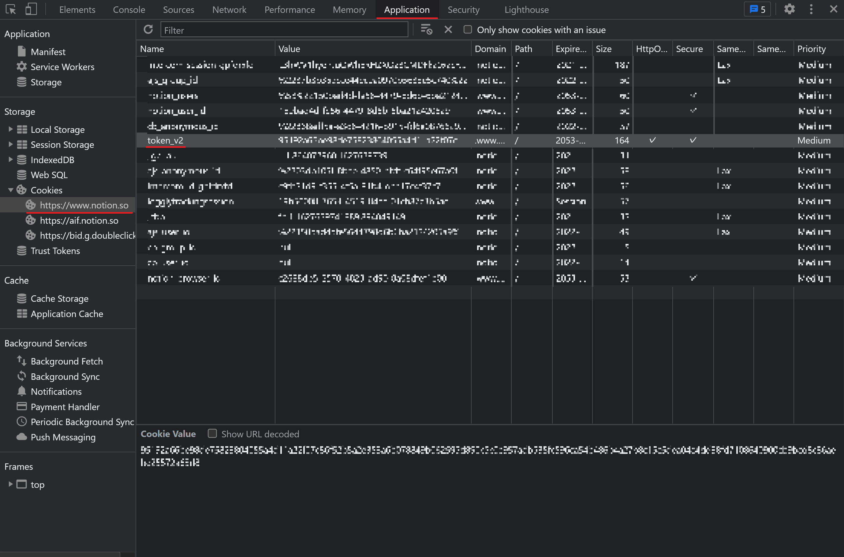
DevTools上の、Application タブ > Storage > Cookies > token_v2 を探して、value をコピーします。

notion-get-token-v2

スクリプトの実行

次にPythonのスクリプトを実行していきたいのですが、現時点で提供されているコードでは、Notion側のAPIの形式に変更があったようで、実行してもエラーが出力されてしまいます。
なので、エラーを解消したものを用意したのでそちらを実行していきます。

ファイルのDLはこちらから行ってください。

yoshihiko555/notion-clear-trash

DLが出来たら、CLIからnotion-clear-trash.pyを実行してください。

実行すると、Please enter your auth token: と出力されるので、先ほどコピーしたアクセストークンを張り付けてもらえれば、スクリプトが起動し、お使いのNotionのゴミ箱が一括で削除されます。

Comments